The Release Wave 1 Release Plans are out! You find them here: Microsoft Power Platform 2021 release wave 1 plan and Dynamics 365 2021 release wave 1 plan. Don’t forget that some new features are made available as early access and there is an early opt-in option. Then features will roll out from April to September. Also remember to keep an eye on the change log chapters in the Release Plans. Features presented might me moved to a later wave or dates might change, new features might be added. As always, new features are either available by default or you will need to turn it on. I have created a new page here with general information about Release Waves if you want to read more about how it all works.
Digging into the Release Plans
We all have our favorite parts of the Release Plans. Usually, I read the Power Apps, Power Automate and Data Integration chapters first and then I move on to the Dynamics 365 Release Plan to look at what is coming to the Customer Engagement apps – you know, the former CRM functionality which we nowadays have a hard time to find the correct words for.
This time I noticed two new chapters that I had not seen before and I was curious about those new chapters, so that was what I read first. I have a habit of checking the Dynamics “ERP” chapters too, mostly to see if there is some Microsoft Dataverse specific information in there or integration information that might be good to know about.
Summary
This blog post will contain my thoughts about the interesting new features or improvements that are coming. It is divided into Power Platform Pro Development, Power Platform ISV experience, Power Apps, Power Automate, Data Integration, Dynamics 365 Sales. Here follows a list of highlights that I have picked out:
- Power Apps – Model-driven in-app notifications ❗❕❗❕
- Power Apps – Mobile experience improvements “Recent and favourites!” ⭐
- Power Apps – Relevance Search, improvements and Quick actions 🔍
- Power Apps – Improved navigation in model-driven apps 🧭
- Power Apps – Duplicate Detection & Merge Records experience improved 🦸♀️🦸♀️
- Power Automate – Connection References ❣👌
- Power Automate – Trigger cloud flows for Dataverse Actions 💥
- Power Automate – “My flows” will gather all my flows, also those in solutions 🤩
- Power Automate – Search Records in cloud flows with Relevance Search 😎
- Dynamics Sales – New workspace experience in Dynamics Sales 🙌
- Data Integration – Power Query + Azure Maps API 🌍
- Data Integration – Power Platform Dataflows – new output formats 🌊
- Data Integration – Improved error management for Power Platform Dataflows ❌
- Data Integration – Power Query – personal custom function library 📚
- Data Integration – Power Query templates 📄
- Data Integration – Dataflow experience in Dataverse for Teams – 🌊
- ISV experience – ISV Studio improvements 🚀
- FnO cross-app functionality – FnO data in Microsoft Dataverse – Phase 4 🧩
- FnO cross-app functionality – FnO data in Azure Data Lake Storage 💦
Read on to get some thoughts from my side as well as some more details about the highlighted features. Please note that the pictures included in this blog post all comes from the Release Plans.
New chapters introduced
What I first noticed was that there are two new chapters introduced in the Power Platform Release Plan, at least I have not seen them in any Release Plan before (a placeholder headline can be found in earlier Release Plans though). A chapter dedicated to Power Platform Pro Development and a chapter dedicated to Power Platform ISV experience. In my previous blog post, where I summarized the year 2020, one reflection was that it has really been highlighted by Microsoft during last year that the Power Platform is for Pro Devs as well. Nice to see a Power Platform Pro Development in the Release Plan!
What’s coming for Pro Developers?
In this chapter it is mentioned that “Power Platform offers a rich spectrum of extensibility points and tooling capabilities providing the professional developer a great experience for extending the platform”. It is also mentioned that these extensibility points and tooling capabilities are there not only for the devs but also in order to provide “a no-cliffs experience for the citizen developer”. So there, this chapters fits in perfectly here in the Release Plan! We never had any doubt about that though!
There are no details and specified sections under this chapter though, it is just mentioned on a high level that investments are done within the following areas: Power Apps CLI, Microsoft Power Platform Build Tool and Git Hub Actions, deeper integration with Azure Services and Azure API Management.
What’s coming for ISVs?
The Release Plan mentions two improvements to the ISV Studio – App usage analytics (in private preview since 18th of October 2020) an Installation errors.
ISVs will now be able to see the daily, weekly, and monthly active users of their published apps. The usage is calculated based on the component usage within a solution”.
As already mentioned, the other improvement to ISV Studio is Installation errors. “An ISV will see a detailed list of all the errors their customers are facing when trying to install their apps.”
What’s coming to Power Apps?
I will start with what really caught my interest in this chapter. The first thing was Model-driven in-app notifications A model-driven app notification center is mentioned and the type of notifications we are going to be able to create are described as “Notifications are directed to a specific user and can be sent through external systems, Power Automate, or from within the system.”


The next is Relevance Search. We have recently seen improvements for Relevance Search and this wave will include more improvements. Improved global relevance search experience in model-driven apps. There are two sections for Relevance Search, one describing general improvements e.g. displaying user’s recent searches and recently accessed records, suggested results as you type and intelligent results (for all English-language environments) and then a section introducing Search quick actions ”Call, assign, share a contact”.
Remember that you need to turn Relevance Search on, take a look at this article Introducing the new search experience in model-driven Power Apps from the Power Apps blog.
One other interesting improvement is the Improved navigation in model-driven apps. There is no picture presented but it is described as “The page side pane will allow a page to be opened to the far side of the current page and stay open while the current page is open. This will allow an edit experience for the related data” Sounds like a great UX improvement to me!
We will get more Improvements to the mobile experience – UX improvements to subgrids and form tabs in Dynamics 365 mobile app, Business Process Flows on mobile and an improved app selection experience on mobile, including favorites and recent. Swipe and add to favorite list or create shortcut.
Improvements to Duplicate Detection and Merge Records “Unified Interface experience” – described as a dialog experience integrated with merge records.

What’s coming to Power Automate cloud flows?
The Number of built-in connections keeps growing, the number mentioned is now 400+ connectors.
The news under Power Automate cloud flows that caught my attention where first of all Connection References – the plan says GA in April. The use of Connection References will simplify our ALM processes and let us manage connections and no need to put an unmanaged layer in the target environment because we need to manually update a cloud flow with a connection. We are really looking forward to the GA of this feature!
Other interesting news to read about is Trigger flows when a Microsoft Dataverse action is called, Search records in Microsoft Dataverse Using Relevance search and Manage solution-based flows – ”makers can create and manage solution-based flows in the ”My flows” experience”. It is best practise to work within solutions, however we have not had the possibility to easily view all flows at the same time. Now we will get that!


What’s coming to the Data Integration parts?
Interesting news presented under the Data Integration chapter includes enrichment though integration with Azure Maps – geo-based enrichments – in the Power Query editor through a tight integration with Azure Maps API.
Another interesting new feature is Export output data to multiple formats and destinations – Today it is possible to load data into Microsoft Dataverse or Azure Data Lake Storage. According to the Release Plan this new feature will allow destinations beyond those two. Excel and CSV is mentioned and it is not specified if other destinations are planned for, but still, interesting topic.
Improved error management – When a Power Platform Dataflow does not work as expected, we have had the possibility to go to the Admin Center and have a look at the result of the run Dataflows.
The Release Plan presents improved error management as “improving the experience for surfacing errors to increase awareness. This includes quick ways to navigate to the query and automatically fix the issue when possible.” It sounds great to be able to easily navigate to query from the error message and also to get a fix for it!
Other interesting topics include Personal custom function library and Power Query templates – Export, share, import Power Query queries. It does now say if the custom function library is for Power Platform Dataflows, but template are for sure. It is also mentioned in the Release Plan that we will get support for Dataflow experience in Dataverse for Teams. Please note that this is not presented as a new feature which has its own section, it is just mentioned in the overview of the Data Integration chapter.
What’s coming to the ERP side, which might be of interest for someone like me?
First of all – someone like me – what do I mean with that? It means someone who do not work specifically with implementing the EPR parts e.g. Dynamics 365 Finance and Operations (FnO), but it might be the case that I need to integrate e.g. Dynamics 365 Sales and FnO.
There is a chapter called Finance and Operations cross-app capabilities and under that chapter there is a section called Data and process integration. In there you can read about Finance and Operations data in Azure Data Lake Storage – FnO apps integration with the Azure Data Lake will be generally available in multiple Microsoft Azure regions.
You can also read about Finance and Operations data in Microsoft Dataverse – Phase 4. This refers to improvements to the existing dual-write concept. This release wave will support new out-of-the-box scenarios of the dual-write framework. There are two things mentioned. 1. Expose financial dimensions on master data 2. Single view for Party and its related data. Read more about Dual Write here. You can also read about Phase 1-2 and Phase 3 which have already been implemented.
What’s coming to Dynamics 365 Sales?
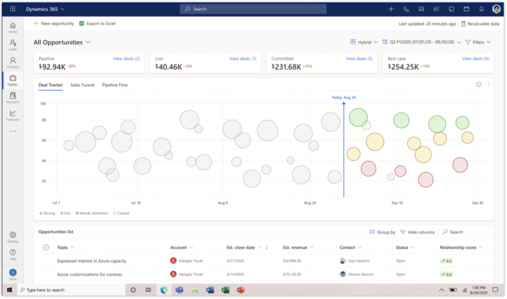
When reading though what is coming to Dynamics 365 Sales, what caught my attention most was New workspace experience that is engaging, intuitive, and accessible from Sales Hub and other custom apps. Here is a picture from the Release Plan.

There are many improvements and new features coming to Dynamics 365 Sales and the other Customer Engagement apps – I will not cover anymore in here though.
Please remember – this blog post contains 2021 Release Wave 1 Release Notes highlights from MY perspective. It is just a little bit, a few glimpses, of what is coming, do read the Release Notes and find out what is coming more! Enjoy digging into the 2021 Release Wave 1 Release Plans!

2 thoughts on “2021 Release Wave 1 – First impressions”